
Guía definitiva para la elaboración de informes de atención al cliente
Los informes de atención al cliente ayudan a las empresas a rastrear tendencias, identificar áreas de mejora y tomar decisiones informadas al proporcionar infor...

Los informes de servicio al cliente ofrecen información sobre el desempeño, áreas de mejora y departamentos de mejor rendimiento. Las revisiones regulares garantizan la satisfacción y lealtad del cliente. LiveAgent proporciona características de informes completos para mejorar la calidad del servicio.
Los informes de servicio al cliente proporcionan una descripción general de todas las solicitudes de servicio al cliente y actividades relacionadas. Proporcionan información sobre cómo se desempeña un equipo de soporte al cliente, qué se puede mejorar y qué departamentos se destacan.
Los informes de servicio al cliente pueden incluir, entre otros:
Revisar los informes regularmente es imprescindible cuando trabajas con software de servicio al cliente en línea. Hacerlo puede ayudarte a mejorar tus prácticas comerciales, productos y servicios mientras garantizas que se cumplan las necesidades y expectativas de tus clientes.
Considera el siguiente escenario. Crees que tu equipo de soporte al cliente está haciendo un trabajo increíble manejando tickets porque tu tiempo promedio de resolución de tickets es inferior a 8 minutos. Sin embargo, cuando miras más de cerca y examinas las reseñas de agentes, notas que tus agentes reciben reseñas negativas una y otra vez. Esto podría indicar que tienen prisa por responder cada ticket y están sacrificando la calidad del servicio por la velocidad. Debido a que escenarios como este son muy comunes, verificar tus informes de servicio al cliente es imprescindible y debe hacerse regularmente.
LiveAgent ofrece 11 características de informes de servicio al cliente. Consulta los detalles a continuación.
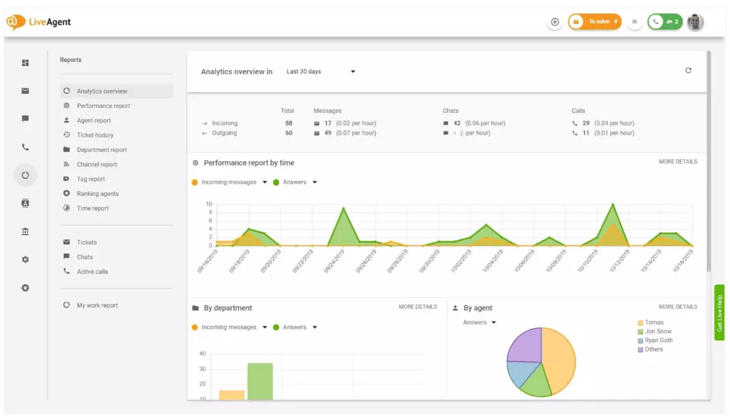
La descripción general de análisis te proporciona una visión completa de tus esfuerzos de servicio al cliente. Te permite ver estadísticas de uso, informes de desempeño y calificaciones de satisfacción del cliente. En esencia, te proporciona una vista previa de cada informe (informe de etiquetas, informe de canales, clasificación de agentes) disponible en LiveAgent.

Los informes de desempeño pueden darte una buena idea de cómo están pasando el tiempo tus agentes. Los informes muestran cuántos tickets respondió cada agente en diferentes canales y cuánto tiempo tardaron en responder. Además de indicar la productividad del agente, los informes de desempeño también pueden mostrar calificaciones de agentes. Te permiten ver y comparar el desempeño del agente en términos de utilidad, conocimiento y velocidad.

La descripción general de clasificación de agentes es un informe completo de todas las reseñas positivas y negativas de agentes. El informe incluye comentarios de clientes, la fecha en que se recibió la reseña e incluso te da la opción de navegar al ticket que el agente estaba resolviendo cuando recibió la reseña.

Los informes de etiquetas te dan información sobre qué etiquetas son más prevalentes dentro de tus tickets de servicio al cliente. Tener acceso a un informe organizado como este puede mostrar qué tipo de problemas está tratando tu equipo con mayor frecuencia y, por lo tanto, puede proporcionar información procesable y ayudarte a mejorar tu producto/servicio.

Ver todos los SLA cumplidos e incumplidos de un rango de tiempo específico para cerrar la brecha entre el servicio que se espera proporcionar y el servicio que actualmente estás entregando. Los informes de cumplimiento de SLA te permiten ordenar todos los SLA por fecha, departamento y agente para que puedas ver quién se destaca en el cumplimiento de SLA y quién necesita mejorar.

Los informes de registro de SLA proporcionan una vista más detallada de todos los SLA incumplidos y cumplidos de un período de tiempo específico. Los registros de SLA muestran el solicitante del ticket (cliente), ID del ticket, hora de inicio de SLA, el departamento al que se asignó el ticket, el agente al que se asignó el ticket, la fecha de vencimiento, la fecha de cierre y cualquier tiempo de SLA restante/vencido.
Todos los registros se pueden exportar a un archivo CSV.

El informe de disponibilidad de agentes te permite monitorear la disponibilidad de tus agentes de soporte. Ve cuándo cada agente estuvo en línea respondiendo tickets, chats y llamadas, y por cuánto tiempo. Para facilitar el intercambio, todos los registros de disponibilidad de agentes se pueden exportar a un archivo CSV.

El informe de agentes te proporciona una vista holística de todas las actividades de agentes, tiempo de trabajo, ventas, reseñas y otras métricas como el tiempo promedio de chat o el tiempo promedio de recogida de chat. Segmenta los informes de agentes por fecha, departamento, canal y agente para obtener una descripción precisa de cómo se desempeñan tus equipos.

Los informes de canales te dan una buena idea de qué canales de soporte utilizan más tus clientes. Los informes de canales proporcionan información detallada sobre todos los correos electrónicos entrantes, llamadas, chats en vivo, envíos de formularios de contacto, formularios de retroalimentación, mensajes de Facebook, Tweets, etc.
Los informes de canales, como la mayoría de los informes en LiveAgent, se pueden ver en un gráfico de área, gráfico de líneas, gráfico de barras y gráfico circular.

Los informes de departamentos te proporcionan una descripción general de cuántos tickets de soporte ha recibido y resuelto cada departamento en diferentes canales de comunicación. El informe también puede proporcionar información sobre cómo se desempeña cada departamento en términos de retroalimentación y reseñas de clientes.

Los informes de tiempo te proporcionan una descripción general detallada del número total de horas y minutos dedicados a la resolución de cada ticket. Dentro del informe, los usuarios pueden ver el ID del ticket e incluso navegar al ticket mismo, el agente asignado al ticket, el cliente solicitante, la fecha, la cantidad de tiempo que el agente pasó resolviendo el ticket, el tiempo facturado y cualquier nota adicional.
El informe te da la opción de usar filtros y buscar tickets de clientes o agentes específicos.

LiveAgent ofrece más de 180 características avanzadas de help desk que pueden ayudarte a monitorear el servicio que reciben tus clientes. Hemos destacado algunas de esas características a continuación.
Aunque LiveAgent hace un buen trabajo notificándote cada vez que llega un nuevo ticket, algunas personas prefieren ser notificadas en su correo electrónico. Configura notificaciones por correo electrónico para que se te notifique cada vez que:
¿Las notificaciones por correo electrónico no son suficientes? Configura notificaciones de Slack. Cada vez que se abre, se resuelve o se responde a un ticket, serás notificado en Slack. Slack también puede notificarte si alguna regla de automatización de LiveAgent ha sido cambiada mientras estabas fuera de tu panel de control.

Como se mencionó anteriormente, los informes de LiveAgent se pueden exportar a archivos CSV. Además de eso, LiveAgent te da la opción de exportar tickets individuales. Las exportaciones de tickets contienen el estado del ticket, nombre del cliente, correo electrónico, ID del ticket, nombre e ID del departamento, nombre e ID del agente, etiquetas, asunto, vista previa del correo electrónico, fecha de creación, ID de conversación y más.
¿Estás en movimiento sin forma de iniciar sesión en LiveAgent, pero necesitas verificar el progreso de un ticket específico? Pídele a tus agentes que te envíen una URL de historial de tickets en línea. Sin la autenticación habilitada, puedes leer el historial de tickets en línea simplemente haciendo clic en el enlace que te fue enviado.

La URL del historial de tickets en línea es la favorita de los oficiales de éxito del cliente. Es la herramienta perfecta para monitorear tickets importantes de clientes VIP mientras estás de vacaciones en el trópico.
LiveAgent proporciona espacio de almacenamiento para grabaciones de llamadas ilimitadas. Si necesitas monitorear la calidad de las respuestas de tu agente, puedes hacerlo escuchando una reproducción de cada llamada.
¿Quieres ver cómo tus agentes están manejando tickets en tiempo real? Usa la descripción general de chats para observar mientras tus agentes ayudan a los clientes en el chat en vivo.

LiveAgent puede funcionar como una herramienta de escucha social. Nuestra integración de Twitter te permite rastrear y monitorear palabras clave específicas. Por ejemplo, si eliges rastrear la palabra LiveAgent, cada vez que alguien la use en un Tweet (independientemente de ser mencionado/etiquetado con @ o #), el Tweet se convertirá automáticamente en un ticket y se traerá a tu panel de control. Esto te da la oportunidad de monitorear lo que tus clientes están diciendo sobre tu negocio indirectamente. Tener este tipo de información te dará la oportunidad de mejorar tu producto y tu servicio.
Los puntos de referencia y las tablas de clasificación te dan una idea de cómo se desempeñan tus agentes de servicio al cliente en comparación entre sí. Te permite ver cuánto tiempo han estado en línea tus agentes, cuántos mensajes han respondido y quién obtuvo las reseñas más positivas en un día.

Los datos se pueden ver para:
La retroalimentación y las sugerencias te permiten recopilar nuevas ideas y comentarios para el desarrollo futuro. Permite que tus clientes discutan sus ideas en tu foro comunitario y descubre qué encuentran realmente importante.
LiveAgent se integra con más de 40 aplicaciones de terceros, incluyendo software de satisfacción del cliente. Un gran ejemplo de este software es Nicereply, que te permite recopilar retroalimentación de clientes a través de encuestas NPS, CES y CSAT.
Intégralas con el chat en vivo de LiveAgent y coloca enlaces de encuestas en tu correo electrónico para asegurar que tus clientes siempre califiquen las respuestas de tu agente.
El principal beneficio de revisar informes de servicio al cliente y análisis semanalmente o mensualmente es que puedes ver qué se está haciendo bien y qué necesita mejora. Por ejemplo, puedes notar que recibes más chats en vivo que llamadas telefónicas y, por lo tanto, necesitas reasignar mejor tus recursos (agentes) para que coincidan con los volúmenes de tickets entrantes para cada canal de comunicación.
Además de eso, revisar estos informes también puede proporcionar información sobre qué agentes necesitan capacitación adicional. Si notas que ciertos agentes siguen recibiendo retroalimentación negativa de los clientes, mientras que otros agentes siguen destacándose, esto podría ser una indicación de que no recibieron suficiente capacitación o no están usando las mejores prácticas cuando hablan con los clientes.
Revisar los informes de servicio al cliente puede ayudarte a cerrar la brecha entre lo que se espera y lo que se proporciona. Una vez que identifiques estas brechas y mejores, tus clientes seguramente lo notarán. A medida que mejora el servicio, también mejora la satisfacción del cliente y con ella vienen muchos beneficios.
Los clientes existentes compran con más frecuencia, gastan más dinero y es más probable que recomienden tu negocio a otros, tanto en línea como en persona a través del boca a boca.
Cuanto mejor sea el servicio, más felices estarán tus clientes existentes. Cuanto más felices estén, más probable es que recomienden tu negocio a otros, lo que significa más clientes y más compras. En esencia, es un ciclo sin fin. Como tal, debes esforzarte por mejorar continuamente, lo que puedes hacer revisando todas las estadísticas de uso directamente en tu panel de control de LiveAgent.
Los informes de servicio al cliente proporcionan una descripción general de todas las solicitudes de servicio al cliente y actividades relacionadas. Proporcionan información sobre cómo se desempeña un equipo de soporte al cliente, qué se puede mejorar y qué departamentos se destacan.
Revisar los informes regularmente te ayuda a mejorar tus prácticas comerciales, productos y servicios mientras garantizas que se cumplan las necesidades y expectativas de tus clientes. Los informes pueden revelar información importante, como si los agentes están sacrificando la calidad por la velocidad.
LiveAgent ofrece 11 características de informes de servicio al cliente, incluyendo descripción general de análisis, informes de desempeño, clasificación de agentes, informes de etiquetas, informes de cumplimiento de SLA, informes de registro de SLA, disponibilidad de agentes, informes de agentes, informes de canales, informes de departamentos e informes de tiempo.
Los beneficios incluyen mejorar la calidad del servicio, aumentar la satisfacción del cliente, identificar necesidades de capacitación, optimizar la asignación de recursos e impulsar más ventas a través de mejores experiencias del cliente.
Descubre las poderosas características de LiveAgent que agilizan la comunicación, aumentan la eficiencia y mejoran la satisfacción del cliente.

Los informes de atención al cliente ayudan a las empresas a rastrear tendencias, identificar áreas de mejora y tomar decisiones informadas al proporcionar infor...

Mejora el servicio al cliente con una lista de verificación de evaluación integral enfocada en establecer expectativas, monitorear comunicaciones, analizar come...

Mejore su servicio al cliente con nuestra lista de verificación de auditoría integral. Evalúe la calidad, identifique brechas de mejora, recopile datos y realic...